01
Executar e registrar
Transforme a atividade diária em entradas estruturadas no diário, dias no calendário e performance revisável.
O Cobra Trading System conecta journal, dashboard, risco, calendar, Strategy Lab, Chart Assistant, revisão com IA e educação em um fluxo profissional para traders sérios.

Mapa de recursos
Use o Cobra para registrar execução, monitorar risco, estudar comportamento, criar estratégias, revisar estrutura de mercado e melhorar com contexto assistido por IA.
01
Transforme a atividade diária em entradas estruturadas no diário, dias no calendário e performance revisável.
02
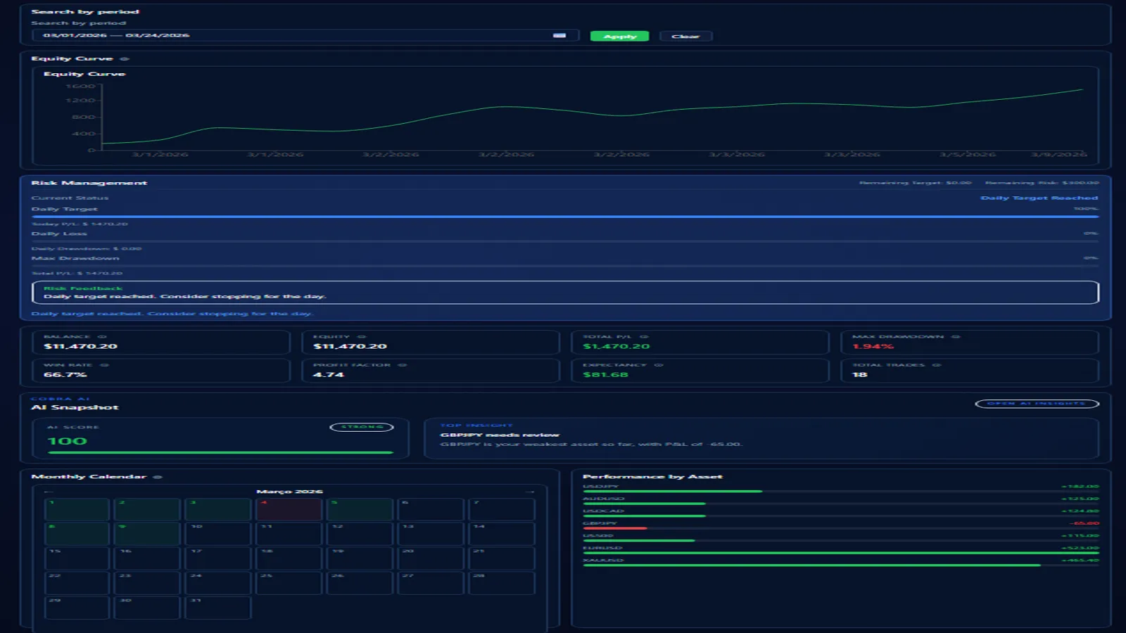
Mantenha perda diária, alvo e drawdown visíveis para que a disciplina fique próxima da execução.
03
Crie templates, estratégias híbridas e regras que se conectam diretamente à revisão do diário.
04
Use estrutura do gráfico, padrões de candle e notas assistidas por IA como contexto, sem promessas de previsão.
Dashboard & Gestão de Risco
O Dashboard combina métricas, comportamento diário e contexto de risco para entender performance sem ferramentas desconectadas.

Trading Journal
O journal transforma execuções em histórico estruturado com estratégia, notas, preços e contexto de conta.

Trading Calendar
O calendário torna o comportamento mensal visível com P/L diário, detalhes do dia selecionado e métricas mensais.

Strategy Lab
Strategy Lab permite definir regras reutilizáveis, combinar componentes e criar playbooks revisáveis pelo journal.

Performance por Estratégia
Estratégias salvas aparecem no journal para comparar execução e performance por estratégia, sem depender da memória.

Chart Assistant
Chart Assistant suporta cripto, forex e metais com snapshots técnicos e visualizações para revisão de mercado.

Estrutura de Mercado
O CTS Analysis Chart mostra suporte, resistência, invalidação, swings e níveis de estrutura a partir de dados OHLC recentes.

Detecção de Candles
Badges de padrões detectados ajudam a observar candles recentes junto com estrutura, níveis e risco.

AI Chart Review
AI Chart Review resume contexto técnico com foco em viés, conflitos, confirmação, invalidação e risco.

Advanced Statistics & AI Insights
Advanced Statistics e AI Insights ajudam a revisar performance, ativos, estilo, risco e observações de coaching.

Candle Patterns, College & ISA
O Cobra inclui padrões de candles, módulos do Cobra College e orientação da ISA para aprender o fluxo enquanto usa.

Fluxo profissional
Registre trades, monitore risco, crie estratégias, revise gráficos e use contexto assistido por IA sem prometer o que o mercado fará.